John Taverna





Chief Analytics Officer · Public Health Technologist · Software Developer · Problem Solver

Building technology that serves public health.

Chief Analytics Officer leading data strategy for 90,000+ patients annually across New York City. Native macOS developer shipping privacy-first tools on the App Store. Driven by the belief that good technology should serve everyone.

Where data meets purpose.

Over 17 years building technology solutions across healthcare and public health in New York City.

I'm a healthcare analytics leader and epidemiologist who likes using technology to try and make the world a little bit better. My career has been defined by a single thread: building tools that solve problems for the people who need them most.

As Chief Analytics Officer at Urban Health Plan, one of the nation's largest federally qualified health center networks, I lead analytics, reporting, data exchange, and epidemiology for a patient population spanning the Bronx, Central Harlem, and Corona, Queens. I've built on-premise BI infrastructure from scratch, deployed production clinical AI systems - including a fine-tuned local LLM that triages diagnostic imaging consults and routes urgent findings to care teams - and been activated for the city's response to outbreaks including Ebola, COVID-19, Measles, M-Pox, and more, coordinating across state, local, and federal health departments.

Earlier in my career I designed and built the Hub - New York City's first real-time distributed population health surveillance system, published in JAMIA and cited 83 times in peer-reviewed literature, still running across 700+ practices citywide today.

Outside of work, I build native macOS applications - privacy-first developer tools and utilities, written in Swift, with zero telemetry and no subscription bloat. My app devPad reached #1 in paid developer tools on the Mac App Store. My latest project, CyberWriter, is an AI-integrated scientific documentation editor built collaboratively with Claude.

200K+
Patient population served
17+
Years in tech & healthcare
#1
Mac App Store
Paid Dev Tools
4
Published apps
on the App Store

Two decades of data-driven
healthcare in NYC.

From building the city's first real-time health monitoring tools to leading AI initiatives and public health surveillance and analytics at one of the nation's largest FQHCs.

2021 - Present
Chief Analytics Officer
Leading all clinical, operational, and financial analytics for a network of 12 health centers, 12 school-based clinics, and 2 mental health facilities serving 90,000+ patients annually. Deployed a fine-tuned local LLM that reads incoming diagnostic imaging consults, summarizes findings, and classifies results as urgent or non-urgent - automatically routing new cancer diagnoses and critical findings to care teams for same-day follow-up. Also built an in-house RAG chatbot on open-source models delivering real-time clinical intelligence. Increased company-wide revenue and performance by over 20% through data-driven interventions including payer incentive optimization and MCO quality measure engineering. Built and maintained the organization's entire analytics infrastructure - databases, VMs, backups, and real-time RHIO integrations - from the ground up.
2015 - 2021
Director of Informatics
Designed and implemented the enterprise-wide BI strategy and roadmap. Led a team of analysts and data investigators extracting actionable intelligence from complex medical and financial data sources. Managed NCQA/HEDIS quality measures for UDS and MCO incentive programs.
2011 - 2015
Public Health Data Systems Administrator
NYC Department of Health and Mental Hygiene
Lead designer and coder for internal and external health data dashboards. Conceived, built, and launched the Hub Population Health System - New York City's first distributed real-time population health surveillance platform, enabling citywide ad hoc queries, point-of-care clinical decision support alerts, and secure provider messaging across the city's primary care network. At launch the Hub covered 400+ practices and 2.5 million New Yorkers; it has since grown to 700+ practices and 6,000+ providers and remains in active citywide use today. Published in JAMIA (2012), cited 83 times in peer-reviewed literature, and recognized with the HIMSS Davies Award.
Analytics dashboard

Thought Leadership

November 2025 · Columbia University
From Data to Discovery: Careers Shaping the Future of Healthcare
Invited panelist at Columbia University's Data Science Institute alongside the VP/Chief Data Officer of Regeneron, VP of Data Science at Pfizer, and Head of Centralized Intelligence & Automation at Memorial Sloan Kettering Cancer Center - moderated by the Principal PM for Healthcare Generative AI at Mayo Clinic. Discussed responsible AI deployment, data privacy, ethics, and the future of healthcare analytics.
View Event at Columbia DSI →

Native macOS apps.
No wrappers. No bloat.

Privacy-first developer tools built in Swift. Fully sandboxed, zero telemetry, one-time purchase.

Built in the open.

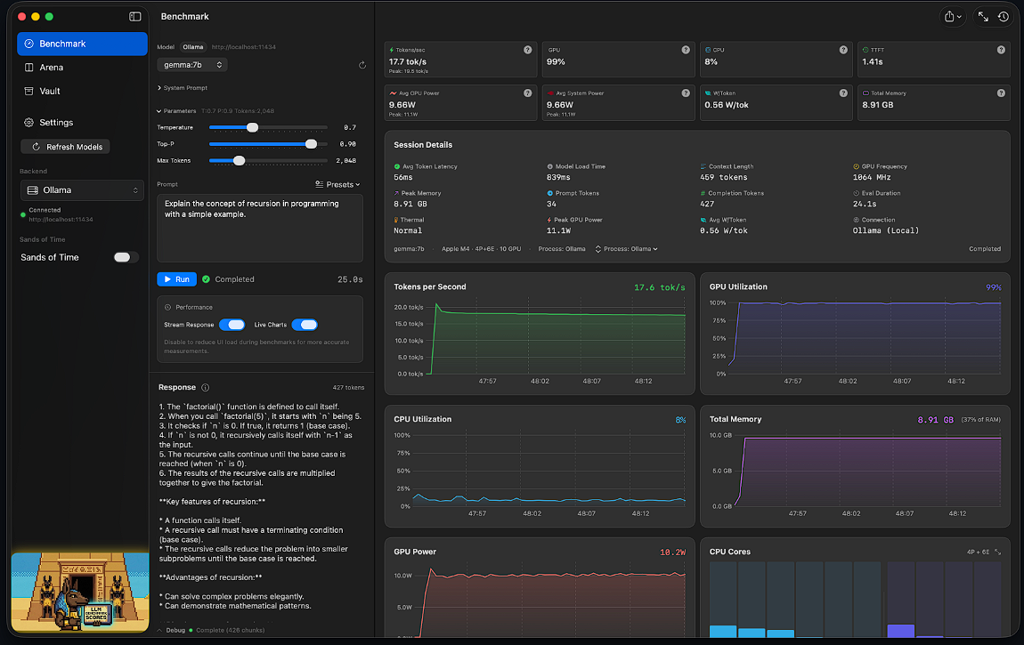
Anubis is fully open source - the benchmarking engine behind the App Store product, free for the community. The benchmark data is open too, because transparent results make everyone's decisions better.

Anubis OSS

Over 110 Stars on Github! A comprehensive local LLM testing and benchmarking suite optimized for Apple Silicon. Real-time token metrics, Arena mode for head-to-head model comparisons, and a unified Vault for managing models across Ollama, LM Studio, MLX, and any OpenAI-compatible endpoint.

All benchmark data is open sourced. Browse the community leaderboard to see how models stack up, or dive into the explorer to query raw benchmark results across hardware and configurations.

View on GitHub Leaderboard Data Explorer
// Anubis - Benchmark Module
struct BenchmarkResult {
    let model: String
    let backend: Backend
    let tokensPerSecond: Double
    let timeToFirstToken: TimeInterval
    let gpuUtilization: Float
    let memoryUsage: UInt64
}

// Privacy-first. Always local.
let telemetry = nil
Anubis benchmarking interface

Privacy First

Zero telemetry across every product. Your data never leaves your machine. App Store sandboxed to Apple's strictest standards.

Native Swift

No Electron wrappers. No web views pretending to be apps. Real macOS software built with SwiftUI and AppKit.

Own It Forever

Paid apps are one-time purchase. No subscriptions, no accounts, no lock-in. Pay once and the software is yours. Anubis OSS is open source and free forever.

Education, Certifications & Publications

Education

Master of Public Health (MPH)
Health Policy & Management / Epidemiology & Biostatistics
CUNY Hunter College · 2010
Bachelor of Arts - Sociology & Anthropology
CUNY College of Staten Island · 2007
Regents Diploma with Honors
Natural Sciences, Advanced Math, Engineering & Computer Programming
Staten Island Technical High School · 2002

Certifications

AI in Medicine — Foundations and Applications

Publications View on ResearchGate → · 83 peer-reviewed citations

The Hub Population Health System: distributed ad hoc queries and alerts.

Am Med Inform Assoc. 2012;19(e1):e46-50 · JAMIA →

Developing public health clinical decision support systems (CDSS) for the outpatient community in New York City: our experience.

BMCC Public Health

Study of electronic prescribing rates and barriers identified among providers using electronic health records in New York City.

Inform Prim Care. 2011;19(2):91-7

Available for consulting.

I work with hospitals, health systems, and healthcare organizations on analytics strategy, data infrastructure, AI implementation, and quality reporting. If you have a problem that needs solving, let's talk.

Get in Touch